

項目名稱:德科斯米爾(沈陽) 汽車配件有限公司能耗云系統
項目地點:沈陽
項目時間:2022年7月

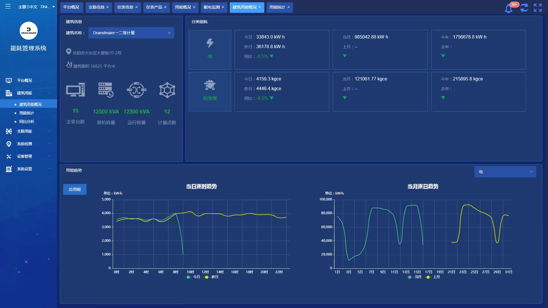
本項目重點要解決基礎能耗數據的智能化、自動化、可視化、可量化的采集與存儲,從而降低能源使用費用,為建立節約型社會發揮作用。
項目含1個10KV變電所3個低壓配電室及車間配電箱。安科瑞提供的Acrel-5000Cloud能耗云系統包括:Acrel-5000Cloud軟件、6臺溫控、130只智能電表AMC-72L/96L。26只智能電表ADL400。

服務電話:13641972652
公司地址:上海市嘉定區育綠路253號 郵編:201801 版權所有:安科瑞電氣股份有限公司 滬ICP備05031232號-1
電瓶車充電樁、電動汽車充電樁禁止非法改裝!
3101141410
